歡迎來到長沙二次加壓供水設備、不銹鋼水箱廠家-長沙恒信供水設備有限公司官方網站!質量·服務·誠信企業!
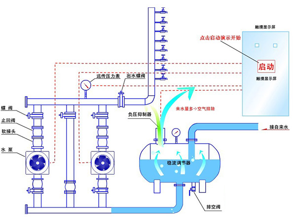
無負壓供水是近年來發展起來的一種新型供水方式,通常我們所說的無負壓供水設備,一般指的是無負壓變頻供水設備,也叫變頻無負壓供水設備,是直接連接到供水管網上的增壓設備。傳統的供水方式離不開蓄水池,蓄水池中的水一般自來水管供給,這樣有壓力的水進入水池后變成零,造成大量的能源白白浪費。而無負壓供水設備是一種理想的節能供水設備,它是一種能直接與自來水管網連接,對自來水管網不會產生任何副作用的二次給水設備,在市政管網壓力的基礎上直接疊壓供水,節約能源,并且還具有全封閉、無污染、占地量小、安裝快捷、運行可靠、維護方便等諸多優點。利用變頻泵從市政管網抽水,充分利用市政管網余壓,同時根據不同時段的用水量利用變頻泵供水的二次供水方式。

現用于民用建筑的無負壓供水設備主要有三類:罐式無負壓供水設備、箱式無負壓供水設備和高位調蓄無負壓供水設備。
這種設備與市政管網直接串接,能夠利用市政管網的余壓再經由水泵疊加增壓向用戶供水,從而節約耗電量,實現節能效果。
無負壓供水設備必須同時滿足兩大功能要求——既要滿足用戶此時超量用水的需求,又不得使市政管網過度壓力下降,影響市政管網供水服務壓力。
但是無負壓供水設備對技術的要求較高,且調蓄水量有限,如應用場合不當或上述核心功能無法完全實現,則極有可能會造成不良影響。
更多的知識問題歡迎隨時咨詢長沙恒信供水設備有限公司哦,我們會從專業的角度給你進行解答!