隨著城市大力發展,我國供水市場體系的不斷健全,以及人們認知水平的不斷提升。因此,社會大眾群體對于二次供水污染有了一個更深的認識。從傳統的供水系統到非負壓供水設備的新技術創新,我們在互聯網智能時代取得了成功。該裝置在節能,節水,節約土地,節省建設資金等方面具有很大的優勢,已經取代了水池,水箱等常規二次供水,市場需求迅速增長。
非負壓二次供水系統的應用是基于常規變頻恒壓供水系統的應用。這是一種新型的供水方式,打破了常規供水方式的局限性,將簡單的泵,管道閥,控制面板等組合在一起,是對當前電子信息技術,機械設備應用技術等的調整。 。隨著社會無負壓供水概念的不斷發展,許多生產者及其科研組織積極研究和分析了非負壓技術,取得了比較豐碩的成果。 。

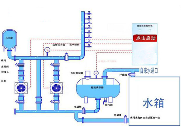
非負壓供水系統徹底解決了消除水質二次污染的問題。根據市場上現有的非負壓供水設備的工作原理,非負壓二次供水系統主要由變頻調速水泵機組和穩定流量補償組成。真空抑制器的應用,例如組件,真空抑制器,壓力和流量傳感器,預載自平衡裝置,控制柜,過濾器和回流比降低裝置,將使穩態補償器空氣進入并從補償器過渡到關閉水箱確保并積極抑制負壓。在穩定流量補償器的應用過程中,通過控制液位來控制泵和其他設備。
同時,非負二次供水可以通過應用需要使用有限頻率轉換的自控限流模式來提高市政管網的供水能力。在壓力控制點模式下,如果城市管網的供水不足或用戶的用水量大于城市管網的供水能力,則恒定流量的給水泵將是直的,因此需要給水會議結束后,系統將恢復正常。完全密封的結構完全消除了二次水污染,使水質更安全,更健康,更健康。
了解更多的無負壓二次供水設備,來我們長沙恒信供水設備有限公司,我們的官網是m.jingweipop.com.cn。
上一篇:二次供水設備一般放在幾樓?
下一篇:關于二次供水設備的選型問題